Comprehensive building automation that ensures optimal environmental conditions, energy efficiency, and operational reliability. Monitor and control HVAC, lighting, and mechanical systems from a single unified platform.

±0.5°F
Temperature Accuracy
30%
Energy Savings
1000+
Control Points
24/7
Automation
Advanced BMS solutions that transform how you monitor, manage, and optimize your building infrastructure. Maintain perfect environmental conditions while minimizing energy consumption.
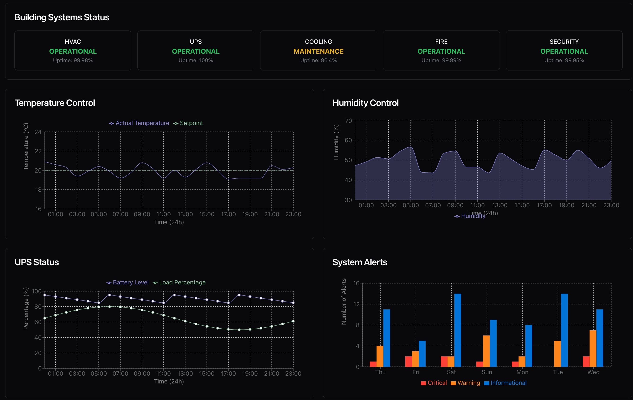
Real-time temperature and humidity monitoring with automated HVAC control. Maintain optimal conditions for sensitive equipment and personnel comfort.
Monitor and optimize airflow patterns, pressure differentials, and ventilation rates. Prevent hot spots and ensure consistent cooling throughout your facility.
Intelligent load balancing and scheduling algorithms that reduce energy consumption without compromising performance. Track PUE and efficiency metrics in real-time.
AI-driven anomaly detection identifies potential issues before they become problems. Receive alerts for temperature drift, equipment degradation, and maintenance needs.
Easy install process and support included.
Vendor Agnostic
We work with any hardware you have on site—CRAC units, chillers, AHUs, and more
Unlimited Data Points
We create a data rich environment with no charge for additional data points
Connect to virtually any device or system with our extensive protocol support. Custom drivers available upon request.
Monitor every component in your mechanical infrastructure from chillers to air handlers to environmental sensors.
Chillers & Cooling Towers
Monitor chilled water temperatures, flow rates, compressor status, and efficiency metrics
CRAC & CRAH Units
Precision cooling unit monitoring with supply/return temperatures, humidity, and airflow
Air Handling Units (AHU)
Fan status, filter differential pressure, damper positions, and economizer control
Pumps & Variable Frequency Drives (VFD)
Speed control, flow optimization, and energy consumption tracking
Environmental Sensors
Temperature, humidity, pressure, leak detection, and air quality monitoring throughout your facility