Vendor-agnostic BMS that lives inside your DCIM. Cooling, environmental, and mechanical data alongside power, assets, and network. Not in a separate silo.

Every mechanical and environmental subsystem in your facility, polled in real time.
Chilled water temps, flow rates, compressor status, COP efficiency
Supply/return air temps, humidity control, airflow volume
Fan status, filter differential pressure, damper positions, economizer mode
Speed, flow rate, energy draw, vibration alerts
Temperature, humidity, differential pressure, leak detection, air quality
Agent levels, panel status, zone activation, pre-action valve state
Zone scheduling, occupancy-based dimming, emergency lighting status
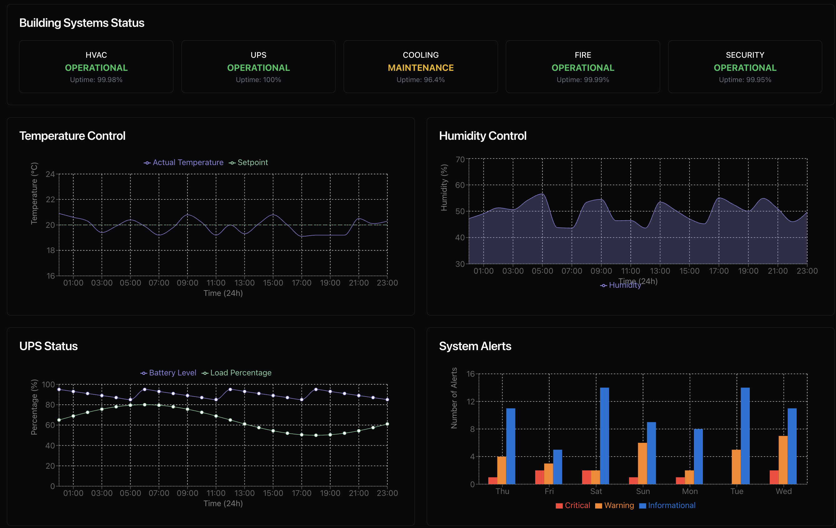
Drill into any area of your facility. Temperature, humidity, airflow, and equipment status, all in one place.
One hardware node per site, two minutes to install. It auto-discovers every BACnet, Modbus, LON, SNMP, and OPC device on your network. No manual point mapping, no MIB wrangling, no register spreadsheets. You provide credentials. We handle the rest.
Live dashboards show every subsystem. Set thresholds per zone, get alerts on Slack, email, or SMS when conditions drift outside range. New device comes online? We detect it automatically or build the template within 48 hours.
Every data point is available via REST API. Feed BMS data into your existing portal, build custom formulas for PUE tracking, or export for compliance. Trend analysis shows where you're overcooling and how mechanical changes affect efficiency.
Connects to any equipment on your network. Non-networked devices? Our node acts as a gateway with serial, CT clamp, and three-phase connections built in.
Generators, ATS units, fire suppression panels, cooling towers, VFDs, and many environmental sensors run on serial or dry contact by design, not because they're old. Aravolta ships a lightweight gateway node that connects directly to these devices via Modbus RS-485, RS-232, dry contact, or CT clamp. No IP address required. The gateway brings everything into the same platform as your networked assets, so you get one view across your entire facility.
Works for greenfield builds, brownfield retrofits, campus expansions, and mixed-vendor environments. If it has a signal, we connect to it.
Standalone BMS products from Schneider, Johnson Controls, or Siemens give you cooling data in one system and power data in another. Separate logins, separate alert systems, separate reporting. And they take months to deploy because every point gets mapped manually.
Aravolta unifies BMS with EPMS, SCADA, and DCIM, and deploys in weeks through automated onboarding. Your cooling data sits next to your power data sits next to your asset inventory. When a chiller trips, you immediately see the power impact, the affected racks, and the tenant exposure.
A Building Management System (BMS) for data centers is an integrated platform that monitors and controls all mechanical and environmental infrastructure: chillers, CRAC units, air handlers, pumps, environmental sensors, fire suppression, and lighting. It provides real-time visibility into cooling, environmental, and mechanical data across your facility.
Aravolta unifies BMS data with power (EPMS), DCIM, and SCADA in a single platform with one login and unified alerting, unlike standalone systems that silo cooling and power data across separate products. Aravolta deploys in ~2 weeks through automated onboarding, while traditional BMS products like EcoStruxure, Metasys, and Vertiv Unify require months of manual point mapping. Aravolta is also vendor-agnostic with no per-point pricing, so you're not locked into a single OEM ecosystem.
Aravolta's BMS supports BACnet IP, BACnet MS/TP, Modbus TCP, Modbus RTU, LON, OPC-UA, SNMP, KNX, and DALI. The platform auto-discovers devices on your network and can support custom drivers on request for proprietary equipment.
Aravolta's BMS deploys in approximately 2 weeks. Installation begins with one hardware node per site that takes just two minutes to install. The platform auto-discovers every connected device, eliminating the need for manual point mapping and spreadsheet-based configuration.
Yes. Every BMS data point is available via REST API, allowing seamless integration with your DCIM, EPMS, and custom portals. You can build custom formulas for PUE tracking, feed data into external systems, and export for compliance, all from a single unified platform.
The BMS monitors chillers and cooling towers, CRAC/CRAH units, air handling units, pumps and VFDs, environmental sensors (temperature, humidity, pressure, leak detection), fire suppression systems, and lighting control, providing complete facility visibility in real time.
Yes. Aravolta's BMS is fully vendor-agnostic and connects to equipment from any manufacturer, including Schneider, Johnson Controls, Siemens, Trane, Vertiv, or others. The platform handles protocol translation and auto-discovery, so you're never locked into a single vendor ecosystem.
Real-time BMS monitoring reveals where you're overcooling and how mechanical changes affect efficiency. Trend analysis shows correlations between cooling setpoints, chiller COP, and overall facility energy consumption, enabling data-driven optimization to reduce your Power Usage Effectiveness (PUE).
Aravolta monitors every type of BMS device in a data center facility. This includes chillers, cooling towers, CRAC and CRAH units, air handling units, pumps, variable frequency drives (VFDs), environmental sensors (temperature, humidity, differential pressure, leak detection, air quality), fire suppression systems (agent levels, panel status, zone activation, pre-action valves), lighting controls, generators, automatic transfer switches (ATS), and any other building equipment with a network or serial interface. Many devices like generators, ATS units, fire panels, and cooling towers run on serial or dry contact by design. Aravolta provides a gateway node with built-in Modbus RS-485, RS-232, dry contact, and CT clamp connections so nothing gets left out.
Connect Aravolta to your BMS infrastructure. Full visibility in under 48 hours.